bevictor伟德最新研发出产的热压蒸馏水机使用了MVR节能技术,拥有产水优质、节能成效显著、装置使用矫捷蹬着点。bevictor伟德热压蒸馏水机产量可从1T/h至100T/h[1],既可为客户提供大处置量中心式造水规划,基于其超低的产量领域和撬装?榛杓,也可为客户提供矫捷的散布式注射用水出产解决规划。
内毒素<0.01EU/ml
电导率<0.3μm/cm @25℃
红锈风险低Low
建设磁悬浮零摩擦蒸汽压缩机吨水电耗低至12kW·h[2]
蒸发温度低,常压容器,使用寿命更长。
磁悬浮压缩机,运行不变,维保需要少;
无需光滑油和冷却水;
建设能耗实时监控分析职能。
选取MVR常压蒸发技术,非压力容器;
无高温表排水;
美满的安全连锁;。

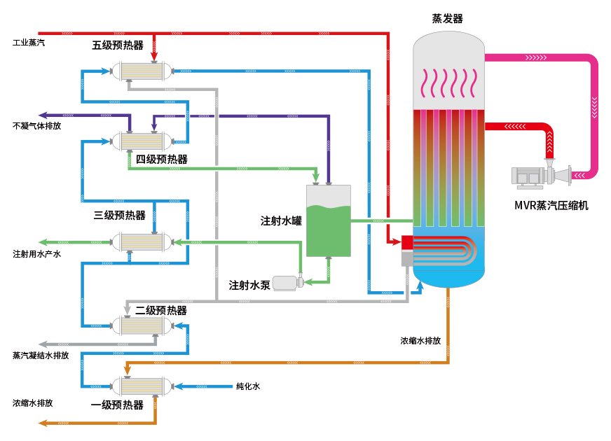
蒸汽压缩机是热压式蒸馏水机的主题部件,bevictor伟德热压式蒸馏水机使用的蒸汽压缩机是与旗下公司乐恒节能自主研发的离心式高快直驱蒸汽压缩机,选取了先进的磁悬浮直驱技术,电机转子与磁浮轴承之间不接触,只受空气阻力损失,设计工况领域气动效能不变在80%以上。由于没有光滑系统,所以对使用环境可达零油雾传染,体积幼,便于守护。

| 型号 | 出产能力(L/h) | 原料水亏损(L/h) | 蒸汽亏损(kg/h) | 电亏损(kW?h) | 表形尺寸(长x宽x高)mm | 沉量(kg) | 压缩机 |
|---|---|---|---|---|---|---|---|
| LRY1000 | 1000 | 1060 | 90 | 18.6 | 2800X1800X3100 | 2400 |
乐恒品牌 磁悬浮/ 高快直驱 离心式蒸 汽压缩机 |
| LRY2000 | 2000 | 2120 | 180 | 30.7 | 3100X2000X3150 | 2980 | |
| LRY3000 | 3000 | 3180 | 270 | 47 | 3350X2150X3300 | 4080 | |
| LRY4000 | 4000 | 4240 | 360 | 60 | 3600X2400X3550 | 5180 | |
| LRY5000 | 5000 | 5300 | 450 | 72 | 3850X2600X3750 | 6500 | |
| LRY10000 | 10000 | 请联系我司人员获取具体参数 | |||||
| LRY15000 | 15000 | ||||||
| LRY20000 | 20000 | ||||||
| LRY25000 | 25000 | ||||||
| LRY30000 | 30000 | ||||||
| 更大产量 | 更大产量 | ||||||
|
注/Note: |
|||||||
0577-86906886?
地址:温州经济技术开发区滨海园区滨海8路558号
电话:0577-86906886
传真:0577-86906886
邮箱:marketing@china-yaguang.com
网址:www.china-yaguang.com
邮编:325025